Einfache Kurvenformen lassen sich mit wenigen Parametern eindeutig definieren. Doch der Ausgang eines Frequenzumrichters liefert ein komplexes Gemisch von Frequenzen – die Messgenauigkeit lässt sich nicht berechnen. Warum ist das so?
Messaufbau: Um die Leistung an einem Umrichter präzise zu messen, besteht der Messaufbau aus einem kleinen Frequenzumrichter, der einen Asynchronmotor speist.
(Bild: Yokogawa)
Die Genauigkeit einer Leistungsmessung ist von verschiedenen Einflussfaktoren abhängig. Wenn das Leistungsmessgerät über den relevanten Frequenzbereich und unter allen Betriebsbedingungen eine hohe Genauigkeit bietet, wird auch das komplexe Frequenzgemisch genau gemessen. Allerdings wird der Begriff der Genauigkeit in der Metrologie (Messtechnik) für qualitative Aussagen verwendet und ist insofern dehnbar. Wer wissen will, wie genau eine Messung tatsächlich ist, wünscht sich eine quantitative Aussage. Und damit sind wir bei der Messunsicherheit.
Zunächst sollte man sich im Klaren darüber sein, dass es eine direkte Rückführbarkeit der Spannungen, Ströme und Leistungen am Umrichterausgang auf höherwertige Referenzen nicht gibt. Denn es existiert kein Standard-Umrichtersignal. Stattdessen wird versucht, die Messunsicherheiten aus Spezifikationen für sinusförmige Größen zu berechnen. Doch das ist nicht trivial.
Problem 1: Da die Messunsicherheit einer Leistungsmessung frequenzabhängig ist, muss das Frequenzspektrum bekannt sein. Dieses ist allerdings von vielen Faktoren abhängig. Neben dem Umrichter selbst (Typ, Taktfrequenz, Modulation) spielen verwendete Anschlusskabel (Querschnitt, Schirmung, Länge) zum Motor, eventuelle dU/dt- oder Sinusfilter und die Lastpunkte eine Rolle. Somit kommt man nicht umhin, die Zusammensetzung der breitbandig gemessenen Leistung zu analysieren. Und zwar für den spezifischen Betriebspunkt.
Problem 2: Eine Messunsicherheitsberechnung nach klassischen Methoden funktioniert hier nicht. Werden einzelne Messunsicherheitsbeiträge bei verschiedenen Frequenzen addiert, führt das zu keinen brauchbaren Ergebnissen. Das gilt sowohl bei linearer als auch bei statistischer Addition. Mit statistischer Addition ist hier die Berücksichtigung von Verteilungsfunktionen und Wahrscheinlichkeit gemeint. Ein praktisches Beispiel erläutert das näher.
Die Analyse der Harmonischen
Beginnen wir mit der Analyse des Frequenzspektrums. Die Messungen werden an einem kleinen Frequenzumrichter mit 230 V 1-phasig auf 3-phasig mit U/f-Charakteristik durchgeführt, der einen Asynchronmotor mit 0,18 kW und sechs Polen speist. Die Betriebsfrequenz soll 120 Hz betragen. Das verwendete Messgerät ist der Präzisions-Leistungsanalysator WT5000. Bei welchen Frequenzen könnten Leistungsanteile auftreten? Selbstverständlich bei der Betriebsfrequenz 120 Hz. Zusätzlich sind Oberschwingungen als Vielfache von 120 Hz möglich. Außerdem liegt die Vermutung nahe, dass es Leistungsanteile bei Taktfrequenz und Vielfachen davon gibt.
War es das? Nein. Bei Pulsweitenmodulation treten zusätzlich Modulationsprodukte auf. Sie sind im Frequenzspektrum als Seitenlinien links und rechts der Taktfrequenz im Abstand ganzzahliger Vielfache der Betriebsfrequenz zu erkennen. Ebenso kann es solche Seitenlinien bei Vielfachen der Taktfrequenz (mit abnehmender Tendenz) geben. Wie werden die beschriebenen Frequenzanteile sichtbar?
Das funktioniert mit der Harmonischen Analyse eines Leistungsmessgerätes. Es wäre jedoch zu einfach, wenn es nicht auch hier noch etwas zu beachten gäbe: Eine leistungsfähige Harmonischen Analyse basiert auf den Algorithmen der Fast Fourier Transformation (FFT). „Fast“ deshalb, weil relativ wenige Berechnungsschritte zum Ergebnis führen. Dadurch können tausende von Messwerten gleichzeitig für jedes Messintervall von beispielsweise 50 ms ermittelt werden.
Bei welchen Frequenzen eine FFT Ergebnisse bestimmen kann, lässt sich einfach berechnen: Frequenzauflösung einer FFT = Samplingfrequenz / Anzahl der FFT-Punkte.
Frequenzanteile berechnen und darstellen
In unserem Beispiel basiert die Harmonischen Analyse auf der Grundschwingungsfrequenz von 120 Hz. Zu diesem Zweck wird eine präzise Referenzfrequenz aus dem Spannungs- oder Stromverlauf abgeleitet. Eine sinnvolle Kombination aus Samplingfrequenz und FFT-Punktezahl sorgt dafür, dass Frequenzen als ganzzahlige Vielfache der Grundschwingungsfrequenz erfasst werden. Was ist zu tun, damit auch die anderen oben beschriebenen Frequenzanteile berechnet und dargestellt werden?
Im Beitrag betrachten wir nur einen Betriebspunkt, um die Komplexität des Themas darzustellen. Deshalb können wir diese Hürde sehr einfach nehmen, indem wir die Taktfrequenz des Frequenzumrichters auf 6 kHz einstellen. Dann fallen auch eventuelle Oberschwingungen der Taktfrequenz sowie Modulationsprodukte in das Raster der Harmonischen Analyse.
Stand: 08.12.2025
Es ist für uns eine Selbstverständlichkeit, dass wir verantwortungsvoll mit Ihren personenbezogenen Daten umgehen. Sofern wir personenbezogene Daten von Ihnen erheben, verarbeiten wir diese unter Beachtung der geltenden Datenschutzvorschriften. Detaillierte Informationen finden Sie in unserer Datenschutzerklärung.
Einwilligung in die Verwendung von Daten zu Werbezwecken
Ich bin damit einverstanden, dass die Vogel Communications Group GmbH & Co. KG, Max-Planckstr. 7-9, 97082 Würzburg einschließlich aller mit ihr im Sinne der §§ 15 ff. AktG verbundenen Unternehmen (im weiteren: Vogel Communications Group) meine E-Mail-Adresse für die Zusendung von redaktionellen Newslettern nutzt. Auflistungen der jeweils zugehörigen Unternehmen können hier abgerufen werden.
Der Newsletterinhalt erstreckt sich dabei auf Produkte und Dienstleistungen aller zuvor genannten Unternehmen, darunter beispielsweise Fachzeitschriften und Fachbücher, Veranstaltungen und Messen sowie veranstaltungsbezogene Produkte und Dienstleistungen, Print- und Digital-Mediaangebote und Services wie weitere (redaktionelle) Newsletter, Gewinnspiele, Lead-Kampagnen, Marktforschung im Online- und Offline-Bereich, fachspezifische Webportale und E-Learning-Angebote. Wenn auch meine persönliche Telefonnummer erhoben wurde, darf diese für die Unterbreitung von Angeboten der vorgenannten Produkte und Dienstleistungen der vorgenannten Unternehmen und Marktforschung genutzt werden.
Meine Einwilligung umfasst zudem die Verarbeitung meiner E-Mail-Adresse und Telefonnummer für den Datenabgleich zu Marketingzwecken mit ausgewählten Werbepartnern wie z.B. LinkedIN, Google und Meta. Hierfür darf die Vogel Communications Group die genannten Daten gehasht an Werbepartner übermitteln, die diese Daten dann nutzen, um feststellen zu können, ob ich ebenfalls Mitglied auf den besagten Werbepartnerportalen bin. Die Vogel Communications Group nutzt diese Funktion zu Zwecken des Retargeting (Upselling, Crossselling und Kundenbindung), der Generierung von sog. Lookalike Audiences zur Neukundengewinnung und als Ausschlussgrundlage für laufende Werbekampagnen. Weitere Informationen kann ich dem Abschnitt „Datenabgleich zu Marketingzwecken“ in der Datenschutzerklärung entnehmen.
Falls ich im Internet auf Portalen der Vogel Communications Group einschließlich deren mit ihr im Sinne der §§ 15 ff. AktG verbundenen Unternehmen geschützte Inhalte abrufe, muss ich mich mit weiteren Daten für den Zugang zu diesen Inhalten registrieren. Im Gegenzug für diesen gebührenlosen Zugang zu redaktionellen Inhalten dürfen meine Daten im Sinne dieser Einwilligung für die hier genannten Zwecke verwendet werden. Dies gilt nicht für den Datenabgleich zu Marketingzwecken.
Recht auf Widerruf
Mir ist bewusst, dass ich diese Einwilligung jederzeit für die Zukunft widerrufen kann. Durch meinen Widerruf wird die Rechtmäßigkeit der aufgrund meiner Einwilligung bis zum Widerruf erfolgten Verarbeitung nicht berührt. Um meinen Widerruf zu erklären, kann ich als eine Möglichkeit das unter https://contact.vogel.de abrufbare Kontaktformular nutzen. Sofern ich einzelne von mir abonnierte Newsletter nicht mehr erhalten möchte, kann ich darüber hinaus auch den am Ende eines Newsletters eingebundenen Abmeldelink anklicken. Weitere Informationen zu meinem Widerrufsrecht und dessen Ausübung sowie zu den Folgen meines Widerrufs finde ich in der Datenschutzerklärung, Abschnitt Redaktionelle Newsletter.
Die Einstellungen der Spannungs- und Strombereiche des WT5000 sind von den breitbandigen Signalen abhängig. Hier sind die günstigsten Bereichseinstellungen 150 V und 200 mA. Daraus resultiert der Leistungsbereich 150 V × 0,2 A = 30 W für ein Leistungselement. An der Dreiphasenmessung mit Verdrahtungssystem 3P4W sind drei Leistungselemente beteiligt. Somit ist der Leistungsbereich in Summe 90 W.
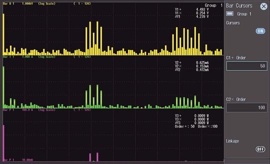
Balkendiagramm für Spannungen, Ströme und Wirkleistungen
Bild 1: Die Harmonischen Analyse zeigt die spektrale Verteilung von Spannungs-, Strom- und Leistungsanteilen.
(Bild: Yokogawa)
Die Darstellung der Balkendiagramme im Bild 1 ist für Spannungen, Ströme und Wirkleistungen bei den Ordnungszahlen 1 (also bei 120 Hz) bis 120 (14,4 kHz) für das Leistungselement 1 konfiguriert. Sehr schön sieht man bei Spannung und Strom je einen Balken bei 50. Ordnung (siehe „+“ - Cursoren). Das ist die Taktfrequenz von 6 kHz. Etwas überraschend: Es ist keine Wirkleistung bei der Taktfrequenz zu sehen. Lediglich um ±240 Hz versetzt (Ordnungszahlen 48 und 52) findet man zwei Seitenlinien, die geringe Wirkleistungsanteile ausweisen. Auch bei doppelter Taktfrequenz sieht man sehr schön geringe Spannungs- und Stromkomponenten mit Seitenlinien bei Vielfachen von 120 Hz.
Mit steigenden Frequenzen nehmen die Stromkomponenten deutlich stärker ab als die Spannungskomponenten. Dies ist hauptsächlich auf induktive Einflüsse zurückzuführen.
Die Balkenhöhen muss man allerdings unter dem Gesichtspunkt bewerten, dass es sich um eine logarithmische Darstellung handelt. Würde man auf lineare Darstellung umschalten, so wären viele kleine Komponenten von U und I überhaupt nicht zu sehen. Auch Spannung und Strom bei Taktfrequenz sind sehr klein. Die Cursoren bei 50. Ordnung zeigen eine Spannung von 4,5 V und einen Strom von nur 0,6 mA. Dies führt zunächst zu einer geringen Scheinleistung von 2,7 mVA.
Inwiefern es auch Wirkleistung gibt, hängt vom Phasenwinkel zwischen der Spannungs- und Stromkomponente ab. In diesem Beispiel gibt es jedenfalls keine messbare Wirkleistung bei der Taktfrequenz. Und das ist gut so, denn von Nutzen ist ja eh nur die Wirkleistung bei Betriebsfrequenz. Der Frequenzumrichter eines anderen Herstellers kam zum gleichen Ergebnis.
Konkrete Messergebnisse
Bild 2: Die Amplituden der Harmonischen lassen sich mit der konfigurierbaren numerischen Darstellung oder den Cursoren bestimmen.
(Bild: Yokogawa)
Konzentrieren wir uns bei der weiteren Vorgehensweise auf die erfreulicherweise spärlichen Leistungsharmonischen. Mit der numerischen Darstellung lassen sich die interessanten Leistungen einfach ermitteln. Das Bild 2 zeigt ein Konfigurationsbeispiel der numerischen Anzeige. Höhere Harmonische sind auf Ergebnisseiten 3 ff. konfiguriert (und hier nicht zu sehen). Die Tabelle 1 gibt einen Überblick über die so ermittelten Leistungswerte für das Dreiphasensystem ∑A. Bei Betriebsfrequenz ist eine Leistung von 15,24 W vorhanden. Die Differenz zum breitbandigen Leistungswert ergibt die umrichterbedingten Verluste. Sie betragen 0,69 W (4,3 Prozent). Gesucht ist die Messunsicherheit der breitbandigen Messung.
Tabelle 1: Rechnet man die Messunsicherheiten für die Leistungsanteile einzeln und addiert sie, so ist der Summenwert zu groß.
(Bild: Yokogawa)
Die Tabelle 1 bringt uns diesem Ziel scheinbar etwas näher. Sie gibt darüber Auskunft, wie sich die Leistungsanteile auf die im Balkendiagramm sichtbaren Leistungswerte verteilt. Zählt man die drei Leistungswerte aus der Harmonischen Analyse zusammen, so ergibt sich eine Differenz zum breitbandig gemessenen Wert von 0,42 W. Man kann also davon ausgehen, dass es bei weiteren Frequenzen geringe Leistungsanteile gibt, die man hier nicht sieht. Und auch wenn sie sehr klein sind, leisten sie in Summe einen Beitrag zum Breitbandwert.
Kleine Unterschiede zwischen den Ergebnissen von breitbandiger Messung und Harmonischen Analyse sind auch dadurch zu begründen, dass eine Harmonischen Analyse prinzipbedingt nicht so genau sein kann wie das breitbandige Messverfahren.
In der letzten Spalte ist dargestellt, wie genau die breitbandige Messmethode die vier ermittelten Leistungskomponenten einzeln messen würde, wenn es nur diese gäbe. Auffällig: Die beiden Seitenlinien tragen weniger als zwei Prozent zur Gesamtleistung bei. Dennoch übersteigen deren Messunsicherheiten mit in Summe 45 mW deutlich die Messunsicherheit 38 mW bei Betriebsfrequenz. Betrachtet man die gesamten umrichterbedingten Verluste, so wäre die Messunsicherheit für diese 0,69 W (4,3 Prozent) sogar 96 mW, also mehr als das Doppelte der Messunsicherheit für die Leistung bei Betriebsfrequenz.
Spezifikationen für sinusförmige Größen
In der Leistungsmesstechnik gibt es verschiedene Einflussgrößen auf die Messunsicherheit. Besonders wichtig sind:
1. Die messwertabhängige Komponente „Prozent vom Messwert“
2. Die bereichsabhängige Komponente „Prozent vom Messbereich“
3. Eine leistungsfaktorabhängige Komponente, die eine eventuelle Phasenabweichung zwischen Spannungs- und Strompfad berücksichtigt
Die bereichsabhängige Komponente ist in der Tabelle 1 gleich viermal enthalten: Für Leistungsanteile bei 120 Hz, 5,76 kHz, 6,24 kHz und 12 kHz. Und mit höher werdender Frequenz wird die Komponente „Prozent vom Messbereich“ größer. Unabhängig davon, ob die Leistungsanteile selbst groß oder klein sind. Aufgrund dieser bereichsabhängigen Komponenten wäre die gesamte Messunsicherheit bei einfacher Addition der einzelnen Messunsicherheitsbeiträge mit 134 mW (0,84 Prozent) sehr groß. Ist das realistisch? Nein, ist es nicht.
Tabelle 2: Die Zusammenfassung der Seitenlinien bei 48. und 52. Ordnung reduziert den Einfluss der bereichsabhängigen Komponenten. Die resultierende Messunsicherheit scheint aber immer noch unrealistisch.
(Bild: Yokogawa)
Für Frequenzen von 1 kHz bis 10 kHz ist die bereichsabhängige Komponente mit 0,1 Prozent vom Messbereich spezifiziert. Kann man die beiden Leistungen bei 5,76 und 6,24 kHz addieren und die Messunsicherheit dann erst rechnen, sodass „Prozent vom Messbereich“ nur einmal vorkommt? Bei nahezu gleichen Frequenzen und Leistungsfaktoren ist die Vorgehensweise plausibel. Mit 6 kHz gerechnet beträgt die Messunsicherheit für die resultierende Leistung von 0,27 W bei einem Leistungsfaktor von 0,225 jetzt nur noch 24,6 mW (9,1 Prozent). Durch diese Maßnahme ist die Messunsicherheit um 20,4 mW geschrumpft, allerdings immer noch recht groß.
Ein anderer Ansatz befasst sich mit der Frage, ob eine dominante Frequenz identifiziert werden kann. Ist sie gefunden, so rechnet man einfach das komplette Spektrum mit der bereichsabhängigen Komponente für diese Frequenz. Doch welche Frequenz ist hier dominant? Ist es 120 Hz, weil dort die Wirkleistung besonders groß ist? Oder ist es 12 kHz, weil hier die Messunsicherheit am größten ist? Was wäre, wenn eine Leistungskomponente von 0,0001 W bei 150 kHz, Leistungsfaktor 1 vorhanden wäre? Die Messunsicherheit für eine solche Komponente alleine wäre 0,9 W (1,8 Prozent vom Messwert + 1 Prozent vom Messbereich). Das würde jeden Rahmen sprengen, obwohl bei 150 kHz eigentlich (fast) nichts ist. Hier wäre nur der Beitrag „1 Prozent vom Messbereich“ für 0,9 W Messunsicherheit verantwortlich.
Eine kleine Komponente vernachlässigen?
Tabelle 3: Auch eine Gewichtung der einzelnen Beträge der Messunsicherheit führt zu keinem brauchbaren Ergebnis.
(Bild: Yokogawa)
Zugegeben, das Beispiel mit 0,0001 W ist unrealistisch. Es zeigt jedoch auf, dass die Frage nach der Dominanz nicht einfach zu beantworten ist und dass auch diese Vorgehensweise nicht zu belastbaren Ergebnissen führt. Welche mathematische Möglichkeit haben wir noch? Man könnte die einzelnen Messunsicherheitsbeiträge entsprechend den Amplituden der Harmonischen gewichten. Dann würden höherfrequente Komponenten nur einen Beitrag zur Messunsicherheit leisten, wenn auch nennenswerte Amplituden vorhanden sind. Auch das scheint plausibel.
Die Messunsicherheiten zeigt Tabelle 2. Die gewichteten Messunsicherheitsbeiträge ergeben für den breitbandigen Gesamtwert von 15,93 W (= 100 Prozent) eine Summe von 38,08 mW. Das passt auch nicht, denn die ungewichtete Messunsicherheit für die Leistungsmessung bei 120 Hz alleine (also 95,67 Prozent der breitbandigen Leistung) würde schon 38 mW betragen. Bei diesem Rechenweg leisten die höherfrequenten Komponenten praktisch keinen Beitrag zur Messunsicherheit. Man könnte darüber nachdenken, ob man sie stärker bewertet. Weil die Messunsicherheit zu höheren Frequenzen hin zunimmt, müssten die höherfrequenten Komponenten eigentlich deutlich mehr als 1,72 mW (38 mW × 4,33 Prozent / 95,67 Prozent) zur gesamten Messunsicherheit beitragen.
Damit sind die Möglichkeiten, eine Messunsicherheit für Leistungsmesswerte am Umrichterausgang aus sinusförmigen Spezifikationen zu berechnen, weitgehend erschöpft. Und es ist deutlich zu erkennen: Einfach rechnen kann man sie nicht. Vielleicht wird es irgendwann eine Methode zur quantitativen Beurteilung der Leistungsmessgenauigkeit bei Messungen am Umrichterausgang geben. Dazu müsste man allerdings ganz neue Wege beschreiten und konkrete Vereinbarungen zur Vorgehensweise bei der Berechnung treffen. Doch auch wenn die exakte Quantifizierung mit einem Zahlenwert nicht möglich ist: Komplexe Signalformen am Umrichter lassen sich mit dem Präzisions-Leistungsanalysator WT5000 von Yokogawa sehr genau messen.
Die optimale Bereichswahl bei Umrichterbetrieb
Der Leistungsanalysator WT5000 erreicht bei Betriebsfrequenzen von 30 Hz bis 1 kHz garantierte Leistungsmessgenauigkeiten von 0,03 bis 0,1 Prozent. Man sollte sich jedoch über einige prinzipielle Einflussfaktoren im Klaren sein: Bei jedem Leistungsmessgerät sind Spannungs-, Strom- und Leistungsmessgenauigkeit per Prinzip frequenzabhängig. Die höchste Genauigkeit wird bei Netzfrequenzen erzielt. Sowohl bei niedrigeren als auch höheren Frequenzen nimmt die Genauigkeit ab. Detaillierte Informationen zur Frequenzabhängigkeit kann man den Gerätespezifikationen entnehmen. Darüber hinaus hat die Aussteuerung der Spannungs- und Strombereiche Einfluss auf die Messgenauigkeit.
Dieses Thema ist unter zwei Gesichtspunkten zu betrachten:
Ein Leistungsanalysator muss auch kleine Effektivwerte mit hoher Genauigkeit messen können.
Sowohl bei kleinen als auch großen Effektivwerten können Spitzen auftreten, die deutlich größer als die Effektivwerte sind.
Bei Messungen am Umrichterausgang gilt das insbesondere für den Spannungspfad des Leistungsmessgerätes. Der Messbereich muss so eingestellt werden, dass eine pulsweitenmodulierte Spannung mit ihren hohen Spitzenwerten erfasst werden kann. Das gilt auch dann, wenn der betrachtete Betriebspunkt eine geringe Wirkleistung bei Betriebsfrequenz erfordert. In diesem Fall ist auch der Gesamt-Effektivwert des pulsförmigen Spannungsverlaufs klein, die Pulse sind schmal und hoch. Deshalb ist eine hohe Genauigkeit bei Messungen am Umrichterausgang nur zu erreichen, wenn der Leistungsanalysator eine hohe Dynamik der Eingänge mit hoher Genauigkeit kombiniert.
Die Leistungsanalysatoren von Yokogawa messen Effektivwerte ab 1 Prozent der Strom- und Spannungsbereiche mit hoher, spezifizierter Genauigkeit. Bei einer 100 prozentigen Effektivwert-Aussteuerung (beispielsweise Ueff = 300 V im Messbereich 300 V) darf der Spitzenwert dreimal so groß wie der Effektivwert sein. Bei einer Bereichsaussteuerung von einem Prozent lassen sich Spannungen und Ströme mit Scheitelfaktoren bis zu 300 messen.